O objetivo do artigo é guiar os usuários pelo processo de visualização e análise dos resultados de uma pesquisa de clima dentro da plataforma, explicando como utilizar as distintas funcionalidades e ferramentas disponíveis para interpretar os dados. O artigo também detalha como compartilhar os resultados com outros colaboradores e personalizar as permissões de acesso, tudo com o intuito de facilitar a tomada de decisões com base na análise do clima organizacional.
Finalizar uma Pesquisa de Clima
Ao finalizar uma pesquisa de clima, o sistema calcula automaticamente seus resultados a partir da metodologia de cálculo e das perguntas configuradas na sua criação.
Para finalizar uma pesquisa de clima, dirija‑se à seção "Desenvolvimento Organizacional" no menu lateral e selecione "Pesquisas". Em seguida, na aba "Ativas", localize a pesquisa que deseja encerrar. Na coluna "Ações", clique em "Finalizar" para completar o processo.
Ao finalizar a pesquisa, ela será movida automaticamente para a seção "Histórico", onde você poderá revisar os relatórios. Para isso, basta clicar na pesquisa que deseja consultar.
Planilha de Resultados
Para obter um nível maior de detalhe, é possível baixar todos os resultados individuais de uma Pesquisa de Clima, organizados por participante, preservando sempre a confidencialidade. É fundamental considerar que somente serão incluídas as respostas das equipes que cumpram os critérios mínimos de visualização, garantindo assim o anonimato dos participantes.
Para acessar esse download, você deve ir à aba “Histórico”, selecionar a pesquisa correspondente e clicar nos três pontos localizados ao lado direito. Depois, selecione a opção “Baixar respostas”.
Isso gerará um arquivo Excel com duas planilhas: a primeira contém os resultados individuais, indicando apenas a área à qual pertence cada participante junto com suas respostas por pergunta; a segunda planilha inclui a lista completa de perguntas e suas respectivas opções de resposta.
As pesquisas de clima são anônimas e não é possível acessar dados pessoais dos participantes (nome, idade, quem respondeu ou não), mas é possível visualizar certos dados agregados, como área ou centro de custo. Não existe alternativa para identificar os que não responderam, pois isso comprometeria a confidencialidade.
Relatórios
Os relatórios contam com diferentes abas conforme o tipo de perguntas que você incluiu na sua pesquisa:
1. Resumo
A aba Resumo é o lugar onde você pode ver um panorama global dos resultados a partir das seguintes informações:
- Resultado Geral:
O Resultado Geral é calculado como a média simples dos resultados das perguntas da pesquisa
Ou seja, é a soma das notas de cada pergunta dividida pela quantidade de perguntas - Participação:
É a porcentagem de colaboradores que responderam à pesquisa. - Resultados por categorias:
Os resultados por categorias são calculados como a média simples dos resultados das perguntas da mesma categoria. - Resultados por variáveis sociodemográficas:
Média simples das respostas das perguntas considerando colaboradores do mesmo sexo, faixa etária e tempo de empresa
- Top 10:
Consulte a lista das 10 subáreas com as categorias melhor avaliadas e as 10 subáreas com as categorias pior avaliadas. Para obter essa informação, você pode aplicar filtros e realizar comparações entre divisões, áreas e subáreas.
2. Perguntas
Perguntas de Seleção única:
Em seguida, você encontrará a aba "Perguntas", onde são exibidos os resultados das perguntas de seleção única incluídas na pesquisa. O cálculo dos resultados por pergunta dependerá da metodologia selecionada ao configurar a pesquisa:
- Promedio simple: Calcula‑se somando as respostas e dividindo pelo total de respostas.
- Porcentaje de promotores: Calcula‑se com o percentual de colaboradores que responderam de forma positiva à pergunta, isto é, com uma nota de 4 ou 5.
- Net Happiness Score: Obtém‑se subtraindo o percentual de respostas negativas (1 e 2) do percentual de respostas positivas (4 e 5). As respostas neutras (3) não são consideradas.
Perguntas de Importância Relativa:
Se você incluiu perguntas de importância relativa, seus resultados também aparecerão nesta aba para que você possa revisar as prioridades dos seus colaboradores.
3. Comentários
Nesta aba você pode revisar os comentários e respostas em parágrafo, informação qualitativa que permitirá entender melhor os resultados obtidos. Poderá analisar os sentimentos desses comentários para identificar rapidamente o sentimento associado a cada um. Isso pode ser feito clicando em "Analisar Sentimentos" e o sistema, por meio de um mecanismo de inteligência artificial, indicará por meio de um gráfico a quantidade de comentários associados a um sentimento positivo, neutro ou negativo. Caso precise ajustar essa informação, você pode editar o sentimento ao qual o comentário foi associado e salvar.
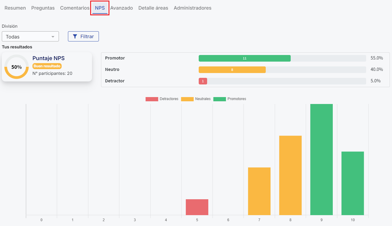
4. NPS
Na configuração de uma pesquisa você pode incorporar uma pergunta do tipo NPS para avaliar o desempenho em algum tema que precise. Nesta aba serão mostrados os resultados dessa pergunta segundo a metodologia NPS.
5. Avançado
Na seção “Detalhe de Categorias” você poderá comparar os resultados das categorias por nível (Divisões, áreas e subáreas). No ícone de engrenagem você pode editar a escala do heat map, escolhendo as cores dos intervalos
Gráfico de comparação por categorias:
Resultado das categorias da pesquisa representado em um gráfico de radar. As categorias mais distantes do centro têm melhor resultado
Além disso, nesse gráfico você encontrará o Resultado Geral, convertido para uma escala numérica de 1 a 5, localizado no canto superior esquerdo ao lado da estrela.
6. Detalhe áreas
Nesta seção você poderá revisar os resultados por nível por meio do organograma. Se algum nível não cumprir o critério de visualização (pelo menos 4 respostas por nível), você não poderá ver os resultados desse nível, e ele aparecerá destacado em vermelho.
7. Administradores
Por fim, na aba "Administradores" você poderá compartilhar o processo com outro usuário dentro da plataforma. Essa função permite compartilhar os relatórios da pesquisa de clima com qualquer colaborador. Além disso, você poderá selecionar o tipo de permissões que o usuário terá e, se desejar, restringir a visualização a áreas específicas.
Para mais informação sobre essa funcionalidade, consulte o seguinte artigo:Compartilhar administração de pesquisa de clima.
E pronto! Usar os relatórios da pesquisa de clima permitirá analisar os resultados de forma detalhada e precisa, identificando tanto os aspectos positivos quanto as áreas de melhoria dentro da sua organização. Certifique‑se de explorar cada uma das abas disponíveis para aproveitar ao máximo as funcionalidades da plataforma, desde a visualização de resultados gerais até a análise avançada por categorias, áreas e níveis.
Tenha em mente que o caso é diferente para Pesquisas Livres. Nelas não é possível exportar todos os gráficos de forma massiva nem baixar um relatório consolidado em PDF. Os gráficos devem ser salvos um a um como imagens.
Para ver cómo descargar y exportar los resultados de tus encuestas libres revisa el siguiente artículo
Como baixar e exportar os resultados das suas pesquisas livresEm resumo, para pesquisas livres: dirija‑se à seção de Pesquisas Livres, selecione a pesquisa desejada e utilize a opção 'Baixar respostas' para obter um arquivo Excel. Os gráficos gerados podem ser salvos individualmente fazendo clique direito sobre eles e selecionando 'Salvar imagem como'. Atualmente não existe uma opção para exportar todos os gráficos em massa nem para baixar um relatório completo em PDF.
🤖 Este artigo foi traduzido com inteligência artificial. Ver artigo original.