The purpose of this article is to guide users through the process of viewing and analyzing the results of a climate survey within the platform, explaining how to use the different features and tools available to interpret the data. The article also details how to share the results with other collaborators and customize access permissions, all in order to facilitate decision-making based on organizational climate analysis.
Finalize a Climate Survey
When a climate survey is finalized, the system automatically calculates its results based on the calculation methodology and the questions configured when it was created.
To finalize a climate survey, go to the "Organizational Development" section in the side menu and select "Surveys". Then, on the "Active" tab, find the survey you want to close. In the "Actions" column, click "Finalize" to complete the process.
When the survey is finalized, it will automatically move to the "History" section, where you can review the reporting. To do so, simply click on the survey you want to view.
Results Spreadsheet
To obtain a higher level of detail, it is possible to download all individual results of a Climate Survey, organized by participant, while always safeguarding confidentiality. It is important to note that only the responses from teams that meet the minimum visibility criteria will be included, thus guaranteeing participant anonymity.
To access this download, go to the "History" tab, select the corresponding survey and click the three dots located on the right-hand side. Then select the "Download responses" option.
This will generate an Excel file with two sheets: the first contains the individual results, indicating only the area each participant belongs to along with their answers per question; the second sheet includes the complete list of questions and their respective response options.
Climate surveys are anonymous and it is not possible to access participants' personal data (name, age, who did or did not respond), but certain aggregated data such as area or cost center can be viewed. There is no way to identify those who did not respond since this would compromise confidentiality.
Reporting
The reporting section has different tabs depending on the type of questions you included in your survey:
1. Summary
The Summary tab is where you can see a global overview of the results based on the following information:
- Overall Result:
The Overall Result is calculated as the simple average of the survey question results.
That is, it is the sum of the scores for each question divided by the number of questions. - Participation:
This is the percentage of employees who answered the survey. - Results by category:
Results by category are calculated as the simple average of the results of the questions in the same category. - Results by sociodemographic variables:
Simple average of the question responses considering employees of the same gender, age range and tenure range
- Top 10:
See the list of the 10 subareas with the best-rated categories and the 10 subareas with the worst-rated categories. To obtain this information, you can apply filters and make comparisons between divisions, areas and subareas.
2. Questions
Single-choice Questions:
Next, you will find the "Questions" tab, where the results of the single-choice questions included in the survey are displayed. The calculation of the results per question will depend on the methodology selected when configuring the survey:
- Simple average: Calculated by summing the responses and dividing by the total number of responses.
- Promoter percentage: Calculated as the percentage of employees who answered the question positively, that is, with a rating of 4 or 5.
- Net Happiness Score: Obtained by subtracting the percentage of negative responses (1 and 2) from the percentage of positive responses (4 and 5). Neutral responses (3) are not considered.
Relative Importance Questions:
If you included relative importance questions, their results will also appear in this tab so you can review your employees' priorities.
3. Comments
In this tab you can review the comments and paragraph responses, qualitative information that will allow you to better understand the results obtained. You can analyze their sentiments to quickly identify the sentiment associated with each comment. You can do this by clicking on "Analyze Sentiment" and the system, through an artificial intelligence mechanism, will indicate via a chart the number of comments associated with a positive, neutral or negative sentiment. If you need to adjust this information you can edit the sentiment associated with the comment and save.
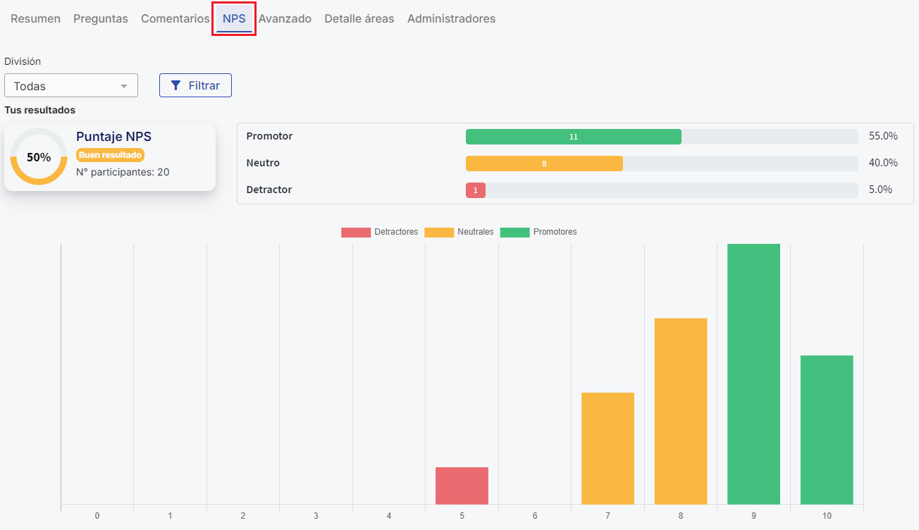
4. NPS
In the survey configuration you can include an NPS-type question in order to evaluate performance on any topic you need. This tab will show the results of that question using the NPS methodology.
5. Advanced
In the "Category Details" section you can compare category results by level (Divisions, areas and subareas). In the gear icon you can edit the heat map scale, choosing the colors for the ranges
Category comparison chart:
Survey category results represented in a spider chart. Categories further from the center have better results
Additionally, in this chart you will find the Overall Result, converted to a numeric scale from 1 to 5, located in the upper left corner next to the star.
6. Area Details
From this section you can review results by level through the organizational chart. If any level does not meet the visibility criteria (at least 4 responses per level), you will not be able to see the results for that level, and it will appear highlighted in red.
7. Administrators
Finally, on the "Administrators" tab you can share the process with another user within the platform. This function allows you to share the climate survey reporting with any employee. You can also select the type of permissions the user will have and, if you wish, restrict the view to specific areas.
For more information about this feature, review the following article:Share climate survey administration.
And that's it! Using the climate survey reporting will allow you to analyze the results in a detailed and precise manner, identifying both the positive aspects and areas for improvement within your organization. Make sure to explore each of the available tabs to make the most of the platform's functionalities, from viewing overall results to advanced analysis by categories, areas and levels.
Keep in mind that the case is different for Free Surveys. In them it is not possible to export all charts in bulk or download a consolidated report in PDF. Charts must be saved one by one as images.
Para ver cómo descargar y exportar los resultados de tus encuestas libres revisa el siguiente artículo
How to download and export the results of your free surveysIn short, for free surveys: Go to the Free Surveys section, select the desired survey and use the 'Download responses' option to obtain an Excel file. The generated charts can be saved individually by right-clicking on them and selecting 'Save image as'. Currently there is no option to export all charts in bulk or to download a complete report in PDF.
🤖 This article was translated using artificial intelligence. View original article.